How to View AI based Conversation Outcomes and Transcriptions Report in AvidTrak
1. How to View AI based Conversation Outcomes and Transcriptions Report in AvidTrak
In this tutorial, you will learn how to view the AI-based conversation outcomes and phone call transcripts in AvidTrak.
By using this powerful feature, AvidTrak users can quickly and accurately determine the intent or outcome of conversations between callers and business representatives.
This capability also enables users to:
- Identify and follow up on conversations that require additional effort to close sales.
- Detect accounts at risk of being lost and take proactive steps to retain them.
- Recognize and reward high-performing sales representatives, while identifying those who may benefit from additional training.
2. To get started login to your account using your Administrator’s credentials and navigate to the left menu. Click the “Calls / Leads” link under the Reporting section.

3. Next, click the “Transcription” link

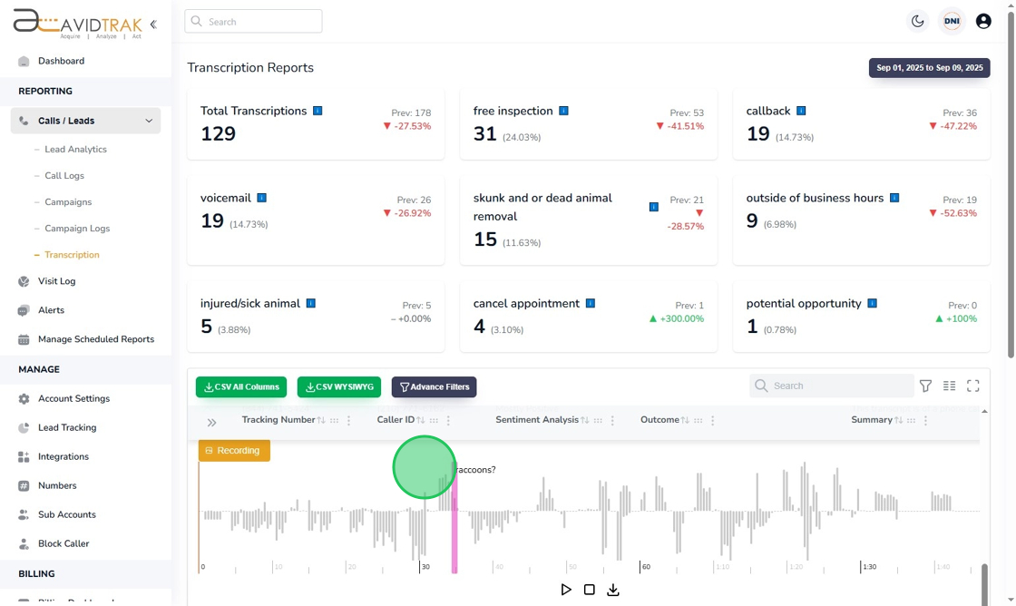
4. In the new page that is rendered, the Conversation Outcomes dashboard is rendered. You will see the total transcriptions that were performed for any given period as well as the Outcomes of each call handled by your by your customer service representative or sales representative.

5. To drill into any specific conversation and view its transcript, call summary and outcome context, click the downward facing icon.

6. To listen to the audio recording behind the transcript, click the “Recording” button.

7. As the recording is played, if you have setup flags for specific keywords, the report flags where the specific keyword was spoken in the conversation.

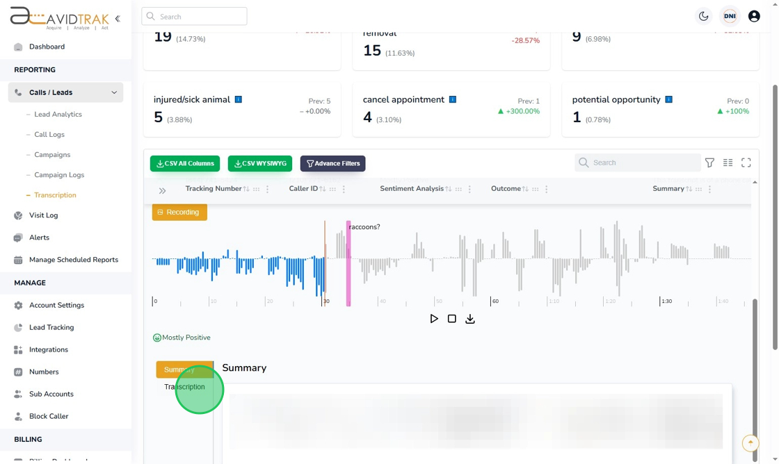
8. To render the complete transcription, click the “Transcription” button.

9. The transcription report breaks down the conversation between the two Speakers that is the Caller and the Call Receiver at your business.

10. This completes the tutorial on how to view the AI based Conversation Outcomes and Transcription report. If you face any difficulty in implementing these instructions or have questions related to this feature, please do not hesitate to email support@avidtrak.com